Jhune Carlo Trogelio3 min read

Reflecting on a Year of Growth and Innovation at Metric

A look back at my contributions to Metric, where innovation, collaboration, and growth defined my journey over the past year and a few months.

Today marks the end of a truly transformative chapter in my career. Since joining Metric in November 2023, I've been privileged to play a part in its platform's incredible evolution. As I bid farewell, I feel a profound sense of pride and gratitude for all that we've accomplished together.

A Year of Vibrant Contributions

From the very beginning, I immersed myself in revamping Metric's platform, tackling challenges that tested my skills and inspired growth. Over the course of a year and a few months, I've poured my creativity and determination into every project, striving to make Metric a better, more impactful tool for its users.

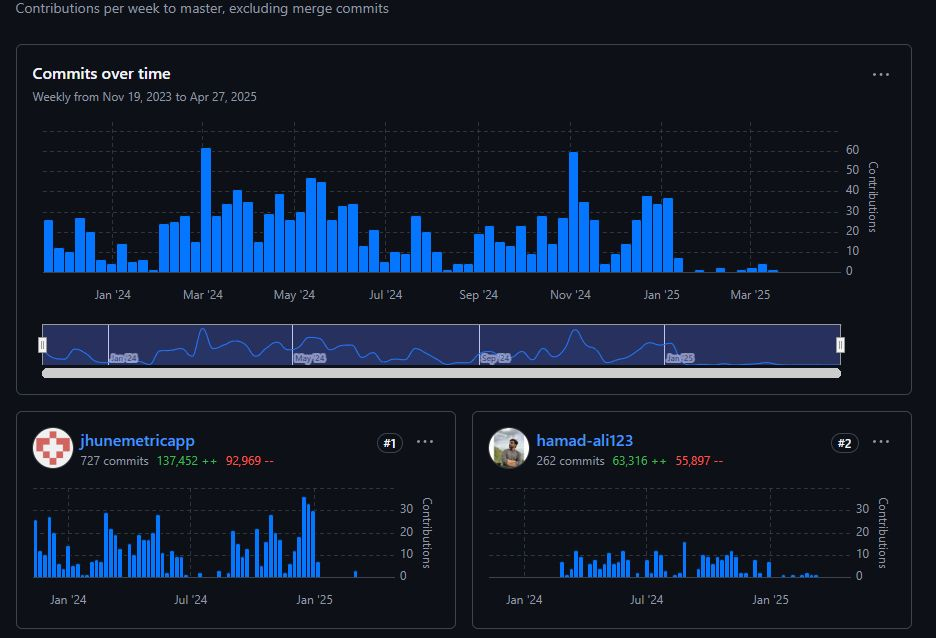
Looking back at the journey, I'm humbled by the numbers:

  • 727 commits
  • 137,452 lines added and 92,969 lines deleted
My Contributions

These metrics are more than just numbers—they tell a story of innovation, collaboration, and countless late nights spent perfecting features.

Highlights of the Journey

  1. Platform Revamp: Transforming the platform wasn't just a technical overhaul; it was about redefining what Metric could do for its users. We approached this with bold ideas, challenging conventional boundaries and delivering a product that I am immensely proud of.

  2. Collaboration at Its Best: Metric's culture of collaboration was one of the most enriching aspects of my time here. Working alongside a talented and passionate team, I've learned, shared, and grown in ways that have truly enriched my career.

  3. Overcoming Challenges: The path was not without its hurdles, but each obstacle became an opportunity to learn and innovate. Whether debugging complex systems or brainstorming new features, these challenges honed my problem-solving abilities.

Major Contributions I have made with Metric

  1. Automated CI/CD Pipelines: I introduced automated Continuous Integration/Continuous Deployment (CI/CD) pipelines to streamline the development process. This ensured that code changes were automatically tested and deployed, significantly reducing deployment times and minimizing errors.

  2. Deploy Previews: I have introduced and implemented deploy previews. This feature allowed the team to view and validate changes in a live-like environment before final deployment, improving collaboration and enhancing the overall quality of releases.

  3. Automated Unit Testing & Code Coverage: I introduced automated unit testing and established code coverage benchmarks, fostering a culture of quality and reliability within the codebase. This initiative helped us maintain high standards and ensure that every feature met rigorous testing requirements.

  4. Upskilling the Team: Beyond technical implementations, I focused on the growth and development of the team. I took the time to teach and mentor team members, helping them upscale their skills and overcome blockers. Ensuring that everyone felt supported and empowered to contribute their best was a cornerstone of my approach.

  5. Team Support: I made it a priority to assist team members whenever they encountered blockers. Growth matters most, and I believe that by fostering an environment of collaboration and support, we achieved more together than we could have individually.

A Farewell Filled With Gratitude

To my colleagues, thank you for your unwavering support, your camaraderie, and your willingness to dream big. You've inspired me to be the best version of myself, and for that, I am eternally grateful.

While this chapter with Metric comes to a close, I leave with immense pride in all that we've accomplished together and excitement to see how the platform continues to evolve. Metric is in the hands of an extraordinary team, and I know the future is bright.

Looking Ahead

As I embark on a new journey, I carry with me the lessons, experiences, and memories from Metric. This isn't just a goodbye—it's a celebration of all that we've built and all that's still to come.

Here's to new beginnings, boundless opportunities, and continued innovation.

JC

Jhune Carlo Trogelio

Full-Stack Developer & DevOps Engineer

All articles